 
矿山采矿自动化系统主要采用分散控制和集中管理的分布式控制模式,实现对水泵、风机、空压机、电力设备、充填系统、提升系统、溜坡系统及皮带运输等井下固定设施的自动化控制,实现无人值守的同时,减少井下人员作业数量,减轻劳动强度,有效提升矿山的安全生产水平,降低人员成本。

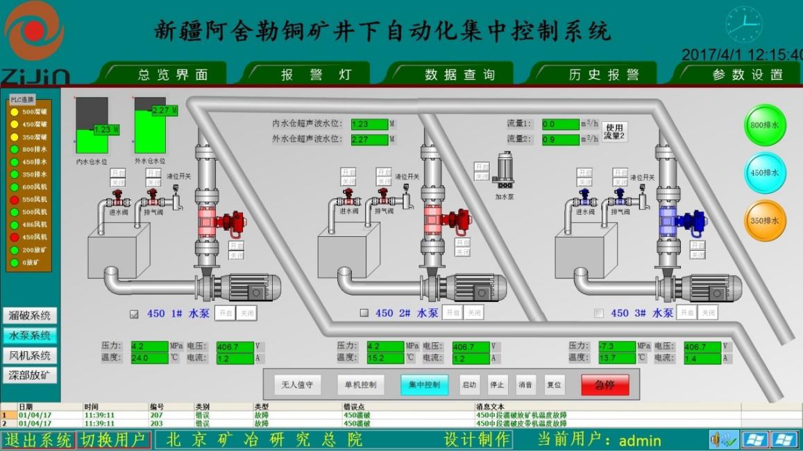
(1)能直观在地面主控室对矿山整个采区和作业点的固定设施的机械、电气工作参数,设备运行参数进行实时显示,并远程控制设备的启停,便于地面对其进行及时、准确的调度。
(2)根据现场的需要,满足电力系统“避峰就谷”原则,节约能耗;自动投入设备的数量,实现设备“轮班工作制”,延长设备使用寿命;通过全流程的自动化和信息化生产实现少人化甚至无人化生产作业,达到“机械化减人,自动化换人”目的。
(3)能够准确显示固定设施的故障原因并故障报警,便于及时处理故障,同时减少维护人员的维护强度,减少故障处理影响时间,提高维护的时效性,保障矿山正常生产,提高工作效率。